Техническое решения компании Инженерное Бюро АВИГАН по силовому электрооборудованию и автоматизированной сuсmeмы управления АСУ ТП на действующих аммиачных холодильных установок АХУ промышленных и производственных предприятий как пример реализованный проект на Андрушевском маслосырзаводе
- По надежности электроснабжения потребители АХУ электропитание щита ЩС осуществляется по двум независимым вводам. Переключение вводов выполняется секционным переключателем. Установленная мощность Ру=425,4 кВт, расчетная Рр=394,4 кВт, расчетный ток lp=724 А
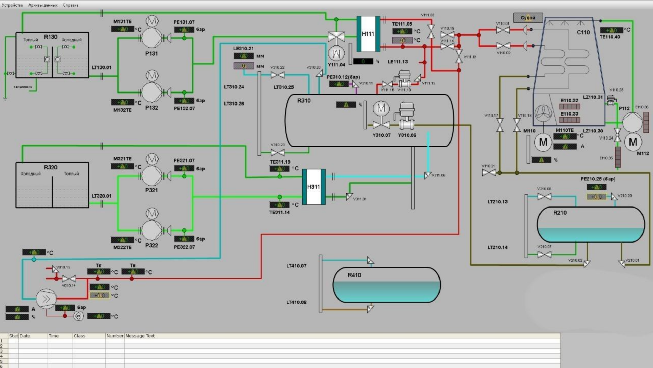
В состав АХУ входит электрооборудование:
- компрессорной установки
- конденсаторной установки
- циркуляционного. ресивера; - насосов хладоносителя 1 раб.+1 рез;
- фоконденсатора (второй пусковой комплекс},-
- насосов cucmeмы утилизации тепла 1раб.+1рез (второй пусковой комплекс).
Компрессорная установка поставляется в комплекте с силовым шкафом и пультом управления и связана с АСУ ТП АХУ цифровым интерфейсом.
Работа АХУ через систему АСУ ТП АВИГАН предусматривается в 3-х режимах
- местный - для пуско- наладочных работ и аварийного ручного управления, -
- централизованный дистанционный - с автоматизированного рабочего места (АРМ) технолога
- удаленный с любого места земли, где есть интернет – посредством подключения терминала (ПК, планшет, мобильный телефон и т.п.)и пройдя 2-х этапную аутентификацию в Системе АВИГАН
Режим централизованного дистанционного управления обеспечивается АСУ ТП, выполненной на базе технических средств фирм SIEMENS, Danfoss, WIKA и др. европейские производители. Системой АВИГАН, предусмотрен дистанционный контроль и управление аммиачной холодильной установки АХУ с любого места земного шара
В состав комплекса технических средств АСУ ТП входит промышленный свободно программируемый контроллер SIMA TIС S7, установленный в щите ЩК и автоматизированное рабочее место (АРМ) технолога, расположенное в операторской.
АСУ осуществляет выполнение информационных и управляющих функций, обеспечивающих контроль и управление всеми электрифицированными механизмами. Структурная схема АСУ ТП установки
Система обеспечивает прием и обработку информации поступающей от устройств управления электроприводами пусковой, релейно-контактной aппapaтypы и датчиков контролирующих работу механизмов АХУ а также управление механизмами в реальном масштабе времени.
Автоматизированное рабочее место технолога, разработанное на базе персонального компьютера, укомплектовано 32-дюймовым цветным монитором для отображения статических и динамических мнемосхем.
связь между контроллером и АРМ технолога осуществляется по кабелю передачи дaнных (экранированная витая пара).

Система управления на действующих аммиачных холодильных АВИГАН дополнительно контролирует также концентрацию аммиака в воздухе цеха и аппаратного отделения, аварийное отключение электрооборудования и существующей вентиляции существующей цеха с помощью датчиков аварийной концентрации аммиака и кнопками, установленными у входов в цех с одновременной подачей сигнала на включение существующей аварийной вытяжной вентиляции.
У входов в цех предусмотрена также светозвуковая сигнализация, предупреждающая о загазованности помещения